管理员功能
使用情况资源管理器
有时,作为团队管理员,您可能希望监控 API 使用情况,以跟踪支出或检测异常。xAI 控制台为团队管理员提供了一个易于使用的使用情况资源管理器,用于跨 API 密钥、模型等跟踪 API 使用情况。
基本用法
Usage Explorer 页面提供了直观的下拉菜单,供您自定义查看消耗量的方式。
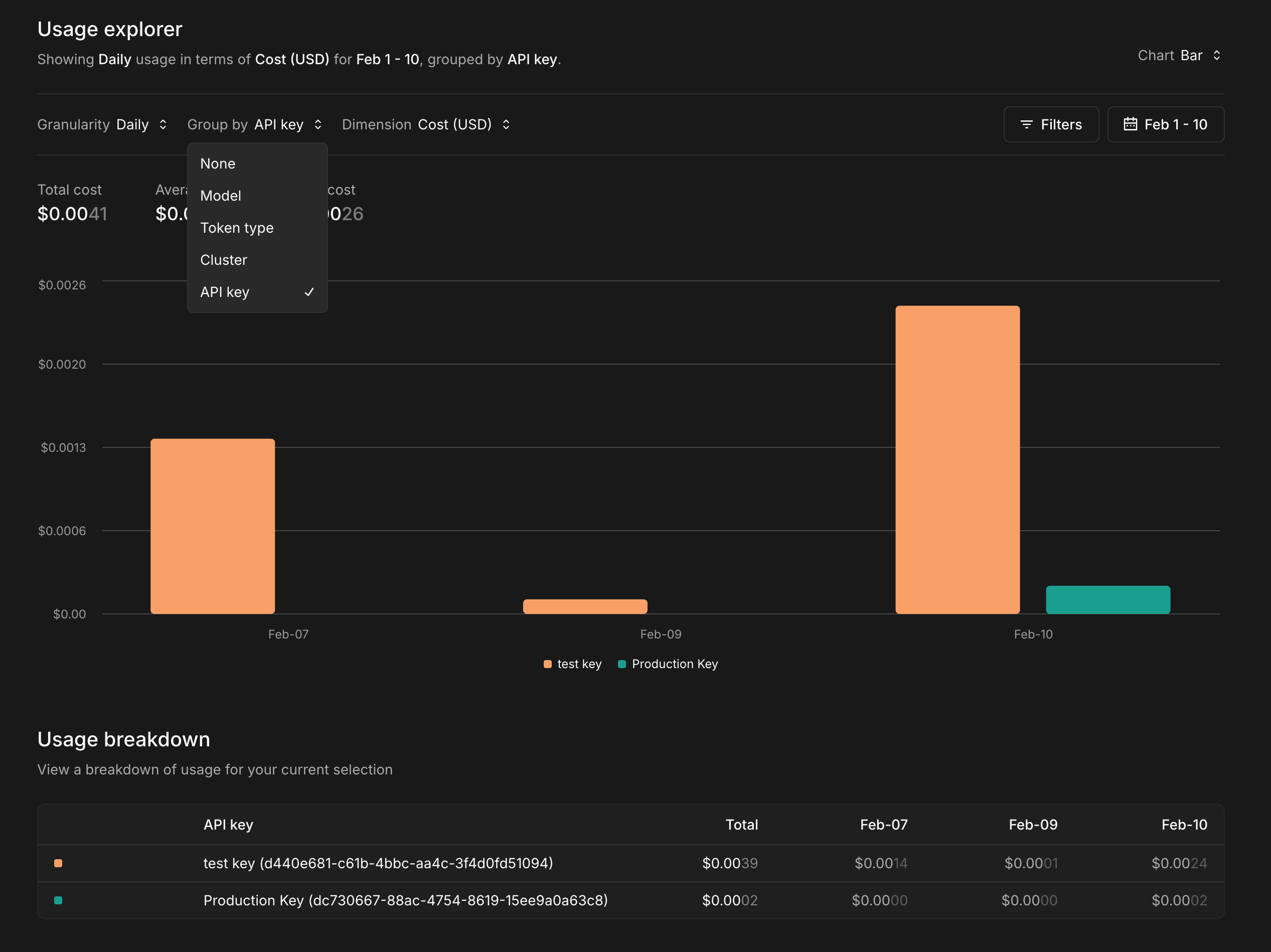
例如,您可以使用Granularity: Daily:

默认情况下,使用量按美元成本计算。您可以选择 维度 -> 令牌 或 维度 -> 计费项 将维度更改为令牌计数或计费项计数。

您还可以查看分组的使用情况。这样,您可以轻松比较各组的消耗量。在本例中,我们尝试比较测试和生产 API 密钥的消耗量,因此我们选择Group by: API Key:

过滤 器
如果您只查看一般信息,则基本用法应该就足够了。但是,您也可以使用筛选器有条件地显示信息。
筛选条件下拉列表提供了按特定 API 密钥、模型、请求 IP、集群或令牌类型进行筛选的选项。
